Witam, ile GB ramu na serwer max 50 osób? Serwer: Wersja: 1.8.8, Pluginy: ok. 30. Nowy serwer więc będzie ok. 20 stałych.
Witam, ile GB ramu na serwer max 50 osób? Serwer: Wersja: 1.8.8, Pluginy: ok. 30. Nowy serwer więc będzie ok. 20 stałych.
8GB powinno dać radę.
Nawet i 6 wystarczy. Ba, mógłbyś eksperymentalnie dać 4, póki nie jest to 1.13 i wyżej to myślę że będzie to działać.
@DoreK ja na 1.12.2 miałem 30 graczy na 1.5gb ramu ;) a wiec 4 wystarczy mu bez problemu ;)
śmiem w to wątpić, nie pisz głupot na forum.
Mogę dać Ci moje pliki serwerowe bo to stara eda była ;) (oczywiście wszystko od podstaw robiłem sam) dobry konfig nie jest zły pamiętaj :)
jbrudek:
śmiem w to wątpić, nie pisz głupot na forum.
30 online i 2GB ram? Nie brzmi to nierealnie, nawet na 1.12.2, wszystko zależy od środowiska (mapy/byty/wtyczki). Jeszcze parę lat temu na 4GB całkiem nieźle przez parę dni utrzymywałem po 150-180 osób online, na 1.8.8, pół serwera w Skript.
bardzo ciekawe wypowiedzi, jak narazie bez żadnego potwierdzenia
@kjakkonrad a jasne możesz dać, chcę tylko sprawdzić czy nie jest to pusta deklaracja
Podoba mi się ta rozmowa :o
Poszukam na którym nośniku mam te pliki, bo to 3 edycja wstecz ;) usune mapy (które miałem generowane bo mam słabego neta). Oraz config niektóre. I mogę podesłać ;) why not
1.12.2 a 1.15.2 to kolosalna różnica w wydajności
To prawda, ja serwer 1.7.2 na 512 MB ram, 50 pluginów, 5 osób online i 20 TPS. Od wersji 1.13+ są problemy z wydajnością, wcześniej trzeba było się natrudzić...
Nie no, panowie ja rozumiem że nie było aż tak źle, i nawet mało pamięci wystarczało ale twoja wypowiedź aggankx jest już chyba trochę przesadzona.
Na 256 MB próbowałem i nie wychodziło, korzystałem z gametrisa, mieli luźne podejście do limitu ram, tak jak pukawka, ale działało
jbrudek:
bardzo ciekawe wypowiedzi, jak narazie bez żadnego potwierdzenia
Hm..
jbrudek:
śmiem w to wątpić, nie pisz głupot na forum.
Bardzo ciekawa wypowiedź, jak na razie bez żadnego potwierdzenia, że tak się nie da.
Nie wiem, skąd czerpiesz swoje informacje, ale ja wiem, skąd mam swoje, oraz rozumiem, od czego zależy zużycie pamięci serwerów Minecraft, możesz wierzyć lub nie, ale zajmuje się tym już od 5 lat i trochę bardziej dogłębnie niż przeciętna osoba tworząca serwery Minecraft.
Patrząc na przeszłość i to, co widziałem, nie zdziwiłbym się, jeśli okazałoby się, że mam jedną z bardziej ogarniętych infrastruktur jeśli chodzi o serwery Minecraft w Polsce, przy takiej skali. Także ten - nie pisz głupot na forum.
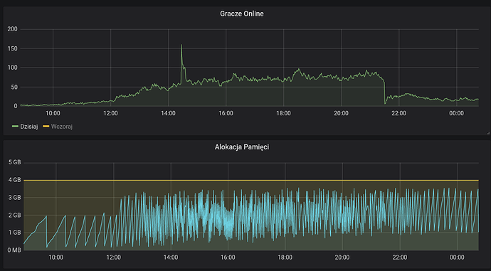
Pomijając, że to, co było opisane przeze mnie w poście, było wynikiem błędu konfiguracji, bo z założenia miało być 8GB, to ten konkretnie serwer już nawet nie istnieje, ale tak, serwer Minecraft 1.8.8 może utrzymać dziesiątki graczy (20-30) nawet na 1GB pamięci, co realizowałem w 2016/2017 roku na serwerze skyblock (uwaga) z enderchest.

Dane z dzisiaj, serwer 1.12.2. Wszystko zależy od tego, czym taki serwer się zajmuje, tak jak mówiłem. Nie ma jednoznacznej odpowiedzi, na to "ile". Niemniej, ilości typu 4GB/8GB to najlepsze warianty, z czego drugi wystarczyć powinien nawet większości dużym serwerom z ilościami online nawet do 100. Oczywiście, jeśli rozmawiamy o wersjach do 1.12.2, bo powyżej to już trochę inna historia.

A tutaj cofnęliśmy się trochę, żeby zobaczyć trochę większe ilości graczy.
na 256mb to nawet serwer chyba nie wystartuje

Ten temat został automatycznie zamknięty 32 dni po ostatnim wpisie. Tworzenie nowych odpowiedzi nie jest już możliwe.